Mandala Analytics คืออะไร?

Mandala Analytics คืออะไร?
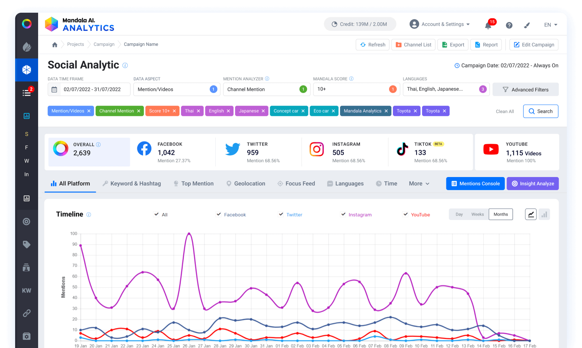
คือ เครื่องมือประเภท Social Listening Analytics ที่ช่วยรวบรวมชุดข้อมูลที่เกี่ยวข้องกับคำค้นหาแบบใกล้เคียงเรียลไทม์บนแพลตฟอร์มโซเชียลมีเดียอย่างชาญฉลาด และช่วยสรุปผลด้วยระบบอัตโนมัติในการนำข้อมูลตัวอย่าง (sampling) ไปใช้ในการวิเคราะห์หาข้อมูลเชิงลึก (insights) ไปใช้ในการทำกลยุทธ์ทางธุรกิจต่อไป

Mandala Analytics ทำอะไรได้บ้าง
ฟีเจอร์ต่างๆ
- การทำงานร่วมกันของทีม - ระบบจัดการแท็ก
- คลังจัดเก็บคีย์เวิร์ด และแชนแนล - การวิเคราะห์ข้อมูล
- การเก็บข้อมูลบนโซเชียลมีเดีย - การปรับแต่งฟีดคอนเทนต์
- ค้นพบเทรนด์ใหม่ล่าสุด - ข้อมูลแบบเรียลไทม์
- ตัวชี้วัดที่หลากหลาย - การวิเคราะห์ที่หลากหลาย
เข้าใจการเปลี่ยนแปลง
- ช่วยในการกำหนดทิศทางการตลาด เข้าใจการเปลี่ยนแปลงและมองเห็นโอกาสใหม่ ๆ ในอุตสาหกรรมของคุณด้วยข้อมูลใหม่ล่าสุด และข้อมูลย้อนหลังที่มีความเกี่ยวข้อง
ประหยัดเวลาและช่วยพัฒนาธุรกิจของคุณ
- ใช้งานง่าย มีทีมงานคอยช่วยเหลือ มีการสอนก่อนเริ่มใช้งานและเวิร์คช็อป การจัดการแคมเปญพร้อมการดึงข้อมูลรายงานภายในคลิกเดียว ให้คุณได้ประหยัดเวลาและใช้เวลาตรงนี้ไปกับการวางแผนเพื่อพัฒนาธุรกิจแทน
ซอฟต์แวร์เพื่อช่วยให้ธุรกิจเติบโต
- การวิเคราะห์คู่แข่งทางธุรกิจแบบเรียลไทม์ การวัดผลแคมเปญ การจัดการภาพลักษณ์ของแบรนด์และการประชาสัมพันธ์ การวิเคราะห์กลยุทธ์การตลาด และการจัดกลุ่มเป้าหมายด้วยกระบวนการที่ไม่ซับซ้อน
การตลาดโซเชียล
- ปลุกกระแสและเพิ่มการมีส่วมร่วมของแบรนด์บนโลกออนไลน์จากความเข้าใจกลุ่มลูกค้า การวิเคราะห์และพัฒนาคอนเทนต์ การกำหนดกลุ่มอินฟลูเอนเซอร์ที่เหมาะสมกับแบรนด์
ค้นพบและทำความรู้จักกลุ่มเป้าหมาย
- ใช้ข้อมูลจริงบนโซเชียลมีเดีย และเว็บไซต์เพื่อหาข้อมูลเชิงเลิกจากกลุ่มลูกค้าทั้งในด้านเวลา สถานที่ ความสนใจ เพื่อการสื่อสารที่มีประสิทธิภาพ
BY : ICE
ที่มา : https://www.mandalasystem.com


ใบบัว ( นักศึกษาฝึกงาน )

Contact Center